Utilizing advanced AI-powered intelligent protection technology to detect and block all types of DDoS attacks in real-time, ensuring your business stays online.
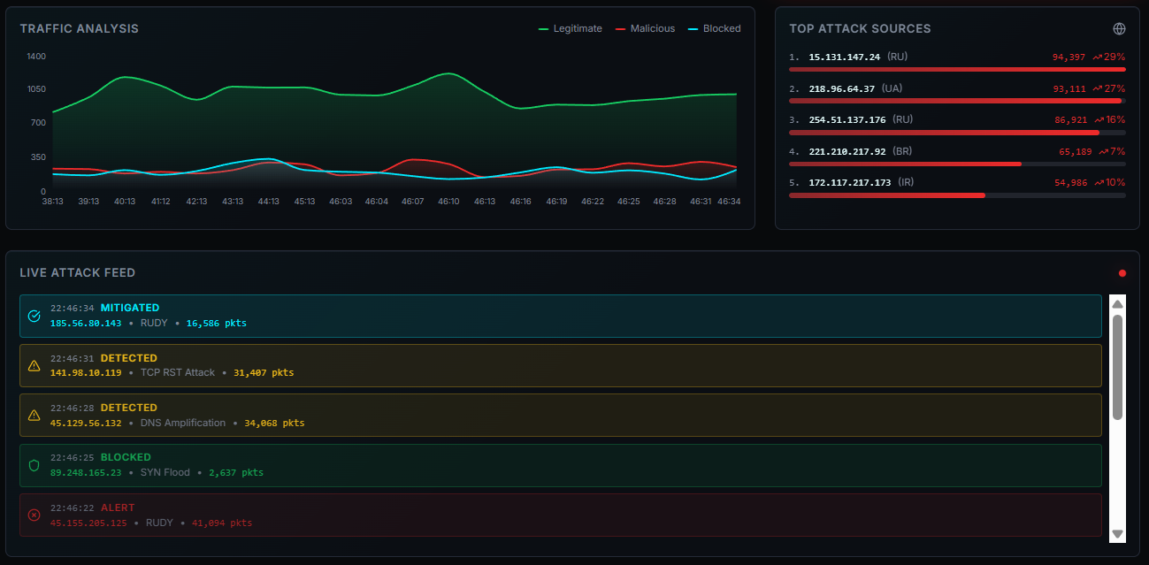
Monitor global DDoS attack dynamics in real-time, intelligently analyze threat data, and provide 24/7 security protection for your business
Four-step intelligent protection process with five core capabilities to build an impenetrable security barrier
Four-step intelligent defense, fully automated from detection to origin return.
Real-time monitoring through globally distributed probes, using AI algorithms to identify DDoS attack signatures within milliseconds.
When attacks occur, traffic is automatically diverted to the nearest scrubbing center via BGP Anycast technology.
40Tbps+ scrubbing capacity with multi-layer filtering engines to precisely remove malicious traffic while preserving legitimate requests.
Clean traffic returns to your origin server through encrypted tunnels, ensuring business continuity and data integrity.
Detection Architecture
AI-powered intelligent detection engine analyzes traffic patterns in real-time, identifying attacks the moment they begin. Supports 100+ DDoS attack types including SYN Flood, UDP Flood, HTTP Flood.

Leveraging 100+ globally distributed Anycast network nodes, attack traffic is automatically routed to the nearest scrubbing center. Zero manual intervention required for true zero-latency protection.
40Tbps+ total scrubbing capacity handles even the largest T-level attacks. Multi-layer engines use protocol analysis, behavior modeling, and ML for precise filtering.
One-click intelligent configuration automatically matches optimal protection strategies. Supports custom rules, blacklists/whitelists, CC thresholds - deploy enterprise-grade protection without expertise.
24/7 comprehensive monitoring dashboard showing attack status, traffic trends, and protection effectiveness. Multi-dimensional analytics with email/SMS/Webhook alerts to keep you informed.
Over 500 enterprises trust our security protection services
Trusted by world-leading companies
Trusted industry influence
0K
X Followers
0K
Followers
0K
Subscribers
Meets international security standards





Enterprise-grade SLA guarantee
0.00%
Uptime SLA
<0ms
Response Latency
From startups to enterprises, we have the right protection plan for you
For small websites
For medium enterprises
For large enterprises
Fully customized
Quickly find the answers you need
A Distributed Denial of Service (DDoS) attack is a malicious attempt to disrupt normal traffic by overwhelming a target server with a flood of internet traffic from multiple sources, making it unavailable to legitimate users.
Join thousands of enterprises and protect your business from network attacks